星榜单:阿联酋地区YouTube高速成长期KOL榜单&Top5频道数据分析(1121-1128)

全球|北美|巴西|泰国|日本|韩国|英国|俄罗斯|西班牙|德国|阿联酋|
北美(2)|巴西(2)|泰国(2)|日本(2)|韩国(2)|英国(2)|俄罗斯(2)|西班牙(2)|德国(2)
阿拉伯联合酋长国简称阿联酋,是石油输出国组织(OPEC)成员国,国家经济以石油生产和石油化工工业为主,此外还大力发展以信息技术为核心的知识经济,同时注重可再生能源研发,首都阿布扎比于2009年6月获选国际可再生能源署总部所在地。
阿联酋是中东地区互联网普及率最高的国家之一,普及率超过90%。千禧一代在阿联酋国民中所占比例最大。由于人均国内生产总值接近4万美元,许多人享受着线上高消费生活方式。
69%的阿联酋消费者正进行线上购物。这在千禧一代中达到了更高的水平,使阿联酋成为希望达到这一人口比例的品牌的关键市场。70%的线上购物者表示,他们更喜欢通过移动设备购物。并且在政府推动的多元化发展举措支持下,阿联酋的零售经济将继续保持积极的发展势头
那么本期星榜单就让我们一起来看看阿联酋地区有哪些粉丝增长迅猛的 YouTube KOL吧!

Top5 频道数据分析
Top 1.Economy Middle East
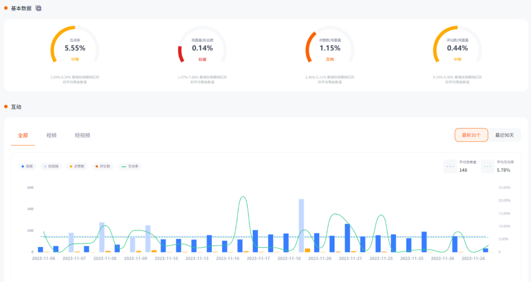
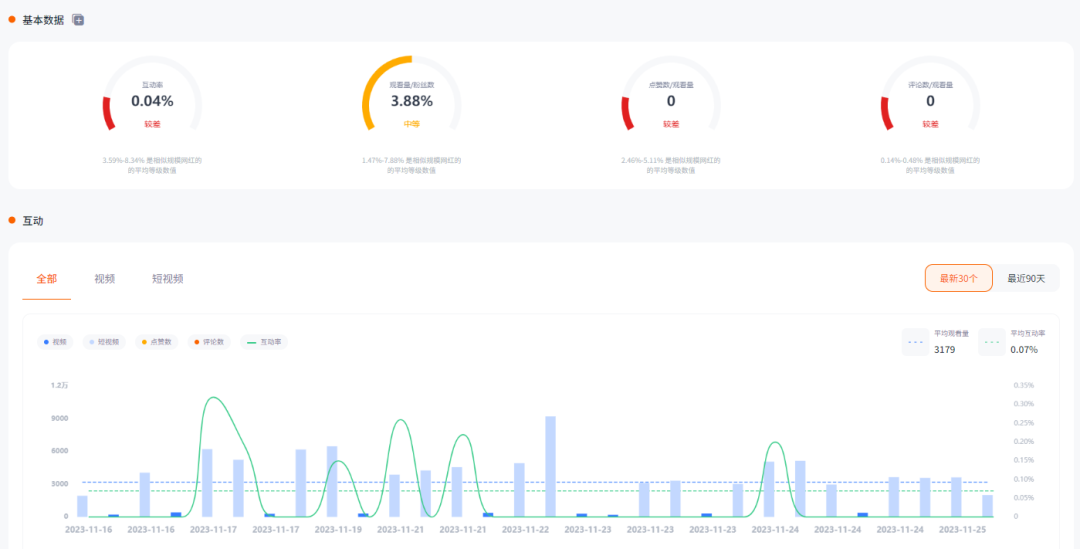
#频道质量
Top 2.DEE PRODUCTION-دييـ برودكشن
#频道质量
#受众特征
#内容数据
Top 3. Group On Holidays International LLC
#频道质量
#内容数据
Top 4. Marinelys Babysitting Center UAE
#频道质量
#内容数据

Top 5. ellekitchen
#频道质量
#内容数据
Nox聚星隐藏功能盘点
#新消息中心功能
升级二:优化“任务对话”和“邮件对话”消息编辑为邮件样式发送:支持图片、文件发送、富文本编辑发送、草稿保存。
升级三:消息内容展示升级。邮件内容保真提取(html格式:完全还原邮件格式)。
升级四:支持消息中心的对话搜索。支持网红名搜索、对话内容搜索。
今后,Nox聚星还将继续进步,为用户提供更多切实解决海外网红营销需求的服务,链接全球6300万+优质网红数据,助力品牌高效出海、爆红海外!
往期精彩内容敬请关注NoxInfluencer公众号:
还在靠粉丝数找海外网红?盘点六大海外网红频道常见数据指标,带你用数据筛选优质网红!
有效降低营销成本!有关网红推广费用,你想知道的一切都在这里!(内附网红合同模板)
邮件回复率翻倍!高回复率网红沟通邮件其实很简单(内附网红邀约邮件模板下载)
超强干货:

《2022-2023全球假发企业营销洞察基准报告》|《2023YouTube游戏行业网红营销洞察报告》|《2023年跨境出海品牌海外网红营销白皮书》|《2022年跨境出海品牌海外红人营销FAQ》|《2022海外网红营销知识地图》|《2022Q3美妆出海品牌KOL营销洞察报告》
抱团交流
一个集大神卖家与逗趣同行于一体的交流群,扫码添加客服微信(备注“进群”哦)。
目前100000+人已关注加入我们
文章为作者独立观点,不代表AMZ520立场。如有侵权,请联系我们。
